OX Security
Rasmiy veb-sayt  

Platforma SAST, SCA, DAST, IaC va boshqa manbalardan ma’lumotlarni birlashtirib, zaifliklarni tahlil qilish, korrelyatsiya qilish va ustuvorligini belgilash uchun yagona oynani taqdim etadi.

Funksional imkoniyatlari

Ustuvorlik: xavfsizlik va biznesga haqiqatan ta’sir qiluvchi zaifliklarni avtomatik aniqlash.

    

No-Code Workflow Automation: tuzatish va javob berish jarayonlarini dasturlashsiz avtomatlashtirish.

Integratsiyalar: GitLab, GitHub, Jenkins, Jira, Prisma, AWS, Azure va boshqa 100+ DevSecOps vositalarini qo‘llab-quvvatlash.

OX AI Remediation: zaifliklarni tez va aniq bartaraf etish uchun sun’iy intellekt tavsiyalari.

VibeSec: IDE va AI-kod agent muhitiga integratsiyalangan xavfsizlik, zaifliklarni qo‘lda tahlil qilmasdan aniqlash.

OSCCR Framework - bu MITREga o‘xshash model bo‘lib, u dasturiy ta’minot ta’minot zanjiridagi tahdidlar va hodisalarni moslashtirishni standartlashtiradi.

Pipeline Bill of Materials (PBOM): ta’minot zanjiri shaffofligi va audit uchun CI/CD komponentlari spetsifikatsiyasini avtomatik yaratish.

OX Security quyidagil vazifalarni bajaradi

Bir nechta alohida vositalardan foydalanish zaruratini yo‘q qiladi, tahlil va xavf boshqaruvini bitta platformada birlashtiradi.

DevSecOps jarayonlarining shaffofligini oshiradi va rivojlantirish va xavfsizlik jamoalari o‘rtasidagi hamkorlikni yaxshilaydi.

Ish jarayonlarini avtomatlashtirish va AI tavsiyalari orqali javob berishni tezlashtiradi.

Tashkilotlarga haqiqiy xavflarni kamaytirishga yordam beradi, faqat haqiqatan ham ekspluatatsiya qilinishi va erishilishi mumkin bo‘lgan zaifliklarga e’tibor qaratadi.

Voqealar va bog‘liqliklarni kuzatishni ta’minlaydi, har bir muammoning aniq kod yoki commitgacha bo‘lgan yo‘lini aniqlash imkoniyatini beradi.

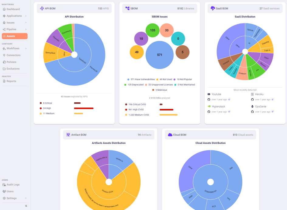
Ilova skrinshotlari

Yechimni sinab ko‘rishingiz yoki bizga quyidagi savollar bilan murojaat qilishingiz mumkin:

Hamkorlik savollar bo‘yicha:
+7 702 264 59 44 sales@rssecurity.kz
Texnik savollar bo‘yicha:
+7 702 000 71 02 support@rssecurity.kz